Clients24

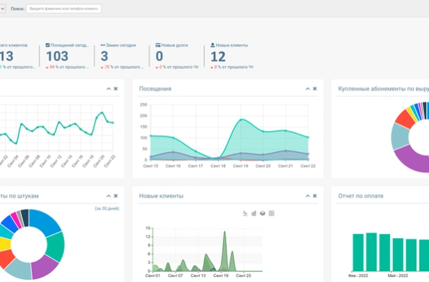
Clients24 — облачная CRM для образовательных центров и курсов. Ведёт базу учеников, расписание, онлайн-запись. Включает телефонию с записью, расчёт зарплат, интеграции с мессенджерами. Гибкие права доступа. Работает в браузере.
0 отзывов
Стоимость
5 в месяц
- Бесплатная версия
- Подходит для малого бизнеса
- Упрощённый интерфейс
- Онлайн-облачное решение
Общая оценка
Рейтинг формируется на
основании отзывов
пользователей в Яндекс
?основании отзывов
пользователей в Яндекс
0.0
Отрасли применения
Отделы применения
- Продажи
Платформы
Размер компании
Установка
Функции Clients24
- Воронка продаж
- База клиентов
- Управление заказами
- Продуктовый каталог
- Колл-центр и телефония
- История взаимодействия с клиентом
- Системы лояльности
- Мониторинг эффективности персонала
- Тайм-менеджмент
- Управление поддержкой
- Открытый исходный код
- Отчёты
- Интеграция с почтой
- Email-рассылки
- Шаблоны проектов
- Хранилище файлов
- Диаграмма Ганта
- Биллинг и счета
- Экспорт/импорт данных
- API для интеграции
- Веб-формы
- Подключение Фис.регистратора
Отзывы
Сортировать по
Сортировать по